Hongkongin vihreä kampusprojekti ala- ja yläkouluille
Kotiin / Projektit / Hongkongin vihreä kampusprojekti ala- ja yläkouluille

Hongkongin vihreä kampusprojekti ala- ja yläkouluille

Paikallishallinnon käynnistämä Hong Kong Green Campus Project pyrkii muuttamaan yli 500 Hongkongin perus- ja lukiokoulua ympäristöystävällisiksi kampuksiksi. Hankkeen kokonaisinvestointi on yli 100 miljoonaa RMB, ja se keskittyy energiatehokkaisiin peruskorjauksiin. Siinä seurataan ja hallitaan koulujen erilaisten kuormien, kuten luokkahuoneiden ilmastointilaitteiden ja valaistuksen sekä asuntoloiden ja muiden rakennusten piirien, energiankulutusta. Tavoitteena on luoda kestäviä ja energiatehokkaita koulutusympäristöjä, jotka vähentävät hiilidioksidipäästöjä ja alentavat käyttökustannuksia.

Hongkongin vihreä kampusprojekti ala- ja yläkouluille

Hankkeen sijainti: Hong Kong, Kiina

Ota yhteyttä
  • Hankkeen yleiskatsaus
  • Aiheeseen liittyvät ratkaisut ja tuotteet

    Ratkaisut:
    Tuotteet:
    Energiatehokkuuden hallinta ADL400 AC kolmivaiheinen energiamittari ADL3000-E AC monitoimienergiamittari
    IoT-energianhallintaratkaisu
    AKH-0.66/K 5A virtamuuntaja AWT100 Smart Data Transmission Unit



    Custo m er Kipu Poi nts

    Energiankulutuksen seuranta: Kouluista puuttui tehokas energiankäytön seuranta ja hallinta, kuten ilmastointilaitteet ja valaistus luokkahuoneissa sekä piirit asuntolaissa ja muissa rakennuksissa.
    Korkeat energiakustannukset: Kouluilla oli korkeita energiankulutuskustannuksia, eikä niillä ollut selkeää tapaa tunnistaa ja hallita energiaa tuhlaavia laitteita ja käyttäytymistä.
    Tietoihin perustuvan päätöksenteon puute: Energiankulutusraporttien laatiminen energiansäästöpäätösten ja -toimenpiteiden ohjaamiseksi oli vaikeaa.


    Acrel ratkaisu

    Acrel toimitti kattavan energianhallintaratkaisun, joka sisältää sekä laitteisto- että ohjelmistokomponentteja:
    Laitteisto:
    Monikanavaiset ADF400L-energiamittarit: Nämä mittarit voivat mitata jopa 12 kolmivaiheista tai 36 yksivaiheista suoramittausta tai 12 kolmivaiheista mittausta virtamuuntajien kautta. Niitä suositaan niiden suuren tarkkuuden, keskitetyn asennuksen, keskitetyn hallinnan ja suuren asennuksen joustavuuden vuoksi.
    AWT100 Smart Gateway: Tiedonsiirtoyksikkö, tukee 4G/WiFi/Ethernet/LoRa/LoRaWAN-viestintää
    Ohjelmisto:
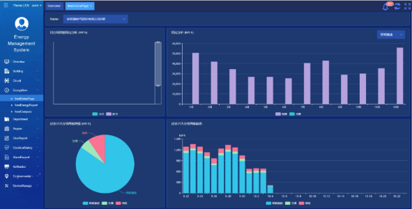
    Acrel IoT EMS -alusta: Alusta tarjoaa reaaliaikaista energiankulutustietojen seurantaa ja analysointia.
    Se tukee energiankulutusraporttien luomista ja tarjoaa tietotukea koulun johdolle tietoisten energiansäästöpäätösten tekemiseen.



    Projektin tulokset ja edut

    • Energiatehokkuuden parantaminen: Seuraamalla ja analysoimalla energiankulutustietoja koulut voivat tunnistaa energiaa tuhlaavat laitteet ja käyttäytymismallit, mikä mahdollistaa kohdennettuja energiansäästötoimenpiteitä ja parantaa energiatehokkuutta.
    • Kustannusten alennus: Ratkaisu auttaa vähentämään energiakustannuksia ja takaamaan koulujen kestävämmän toiminnan.
    • Tietoihin perustuva päätöksenteko: Alustan energiankulutusraportit tarjoavat arvokasta datatukea koulun johdolle tietoisten energiansäästöpäätösten tekemiseen.
    • Ympäristöedut: Energiankulutuksen vähentäminen vähentää hiilidioksidipäästöjä, edistää ympäristönsuojelua ja vastaa vihreän kampusaloitteen tavoitteita.


    Lennetty asennus:

    ADF on site

Acrel Co., Ltd.